采购到付款流程是组织经营管理活动的主要环节,低效的采购到付款流程会导致交付周期过长、不确定性增加,库存压力增大、成本难以控制等不良后果的产生,直接影响到组织的最终利润。

优化采购到付款流程,能够助力组织提升采购各项环节的反应速度,应对供应市场的变化莫测,以合理的价格及时去满足组织对产品或服务的需求,为后续生产环节的顺利运作保驾护航。
随着组织规模的不断扩大,采购到付款流程的复杂程度越来越高,处理单量也越来越多,为此全球已有众多大型企业与组织选择部署流程挖掘产品:既能对接现有系统,灵活地创建相关流程的 KPI 和风险指标,又能标记关键流程和事件,并基于治理的数据模型提供根因分析。
采购到付款流程有哪些常见的挑战?
采购到付款流程的核心是采购方和供应商之间不同形式单据的传递,以及这些单据相关业务流程的评估和审批,通常包括采购申请、采购订单、货物验收、支付款项几大步骤,涉及采购需求部门、采购部门、供应商等多方之间的协调合作,无形中增加了采购到付款流程的复杂性,甚至会带来混乱。常见的挑战主要有以下三点:
1. 供应商信用风险:采购方在选择供应商时需要考虑其信用风险,以避免出现供应商无法按时交货或者交货质量不合格的情况。
2. 交付时间:供应商可能因为各种原因,如生产延期、物流运输问题等导致无法按时交货,这会对采购方的生产计划和运营产生影响。
3. 财务结算:到付款需要采购方在货物交付后才进行付款,这可能会对采购方的财务流程造成影响,需要与供应商协商好付款方式和时间。
如何优化采购到付款流程?
时间成本对生产型企业而言至关重要,UsoTen UPM能够通过多层次的分析,帮助企业找到加快供应商交付周期的路径,从而实现降本增效。

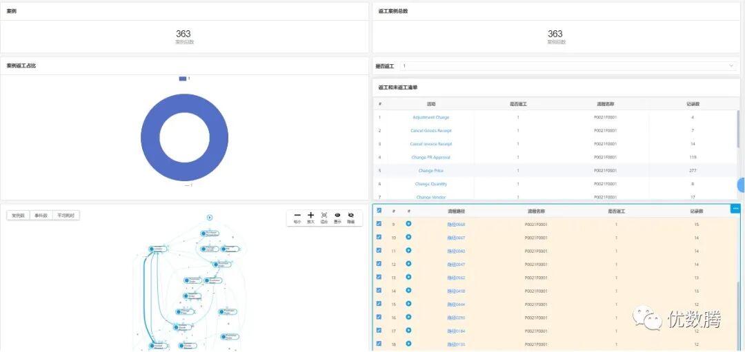
在UPM中,我们将每一种业务从开始到结束的流程走向称之为“路径”,每个环节的操作指令/节点为“活动”,从数据日志中获取的每个带有专属ID的数据行记录为“案例”,将“活动+时间戳”的组合作为“事件”。以此来分析活动在一定时间区间内发展的规律,找出耗时最长案例的瓶颈活动、最优和推荐路径。
如何应对这些采购风险?
1. 流程优化
通过流程挖掘技术,可以对采购到付款流程中的瓶颈和问题进行识别和分析,帮助企业进行流程优化,提高采购效率和采购质量。
将流程事件数据转化为事件日志(Event log),推送到一个流程大数据平台,对这些流程大数据进行分析、发现、建模,展现流程分析结果以及流程模型。

2. 供应商管理
通过对采购到付款流程的挖掘,可以了解供应商交货时间、质量等方面的表现,从而更好地管理供应商,提高采购的稳定性和可靠性。
系统可以直接查看相关人员的执行效率情况,通过年、季度、月、天不同的时间频度来进行细分分析:活跃人员数、人均处理事件数、人均处理案例数、平均案例涉及人数。可以针对具体不同的每个活动节点,来对人员的效率进行统计分析:执行事件数、涉及案例比、平均响应时间。

3. 风险管理
流程挖掘技术可以帮助企业识别采购到付款流程中的潜在风险,如供应商信用风险、物流运输问题等,有助于企业采取相应的风险管理措施,减少采购风险。
通过筛选器,可以筛选出所关注的某些案例来进一步进行具体流程案例的详细分析,对流程进行剖析,快速挖掘所存在的问题环节与业务情况,可供选择的筛选条件包括:案例起始时间、案例终止时间、包含活动、起始活动、终止活动、流程变体等。

4. 数据分析
流程挖掘可以帮助企业收集和分析采购到付款流程中的大量数据,从而更好地了解采购过程和采购方面的问题,有助于企业采取更加科学和有效的采购决策。
通过流程总览分析,可以掌握流程执行情况的全貌,包括流程事件发生的时间趋势、流程发生的变体情况及其分别发生的比例、活动节点的执行次数及其所占的比例、最常发生的流程变体流程图等。

UsoTen UPM 通过将企业各系统中的海量数据按照流程进行连接和分析,帮助企业打破数据壁垒,精确定位业务流程中出现的繁杂问题,为企业优化流程提供决策依据,以数据驱动的智能决策力帮助企业实现高质量管理。、
文章信息来源:优数腾,如有侵权,请联系删除。
未经允许不得转载:RPA中国 | RPA全球生态 | 数字化劳动力 | RPA新闻 | 推动中国RPA生态发展 | 流 > 流程挖掘如何打破“采购到付款”流程困境?

heng.png)
流程挖掘在医疗领域中的应用价值
流程挖掘in汽车丨宝马的流程效能提升实例
福布斯发布2023云计算100强榜单,全球流程挖掘领导者Celonis排名17
搭载下一代人工智能技术,微软推出Power Automate流程挖掘产品















热门信息
阅读 (14728)
1 2023第三届中国RPA+AI开发者大赛圆满收官&获奖名单公示阅读 (13753)
2 《Market Insight:中国RPA市场发展洞察(2022)》报告正式发布 | RPA中国阅读 (13055)
3 「RPA中国杯 · 第五届RPA极客挑战赛」成功举办及获奖名单公示阅读 (12964)
4 与科技共赢,与产业共进,第四届ISIG中国产业智能大会成功召开阅读 (11567)
5 《2022年中国流程挖掘行业研究报告》正式发布 | RPA中国