应对不确定性是人类面临的永恒的挑战。在不确定性的环境下,目前唯一可以确定的就是企业数字化转型。当前新一轮科技革命和产业变革迅猛发展,加速了企业数字化转型的步伐,坚定了企业数字化转型的决心,数字化转型战略也已成为企业“十四五”规划的重要组成部分。
作为全球增长最快的企业级软件,也是企业数字化转型最得力的手段之一,机器人流程自动化RPA得到企业用户的广泛认可。在北美,78%的被调查企业已经应用了RPA。国内一些大型企业部署的RPA应用高达上百个,可以将人工错误率降至0.1%,RPA操作效率相当于人工5~15倍。
然而在快速落地RPA方面,企业组织却面临不少困难,如业务场景确认难,业务流程梳理难,代码实现技术要求高等问题。
作为国内领先的RAP企业、超级自动化技术的践行者,九科信息继今年上半年推出了第四代智能RPA——九科bit-Worker之后,于近日在行业首家推出融合了低代码开发平台bit-Builder、流程挖掘平台bit-Miner与RPA平台bit-Worker的企业级敏捷应用平台,满足企业级客户在应用智能化和数字化转型方面的各种挑战,加速企业数字化进程。
01
以业务为中心,打造数字化转型应用闭环
九科信息发布的企业级敏捷应用平台,在行业内首次将自主研发的第四代智能型RPA平台bit-Worker、低代码开发平台bit-Builder、流程挖掘平台bit-Miner、AI平台等融合在一起,形成了以企业业务为中心,涵盖企业业务流程洞察、流程定制、流程优化、赋能流程的业务闭环,构建了业界第一个服务企业数字化转型的整体解决方案。

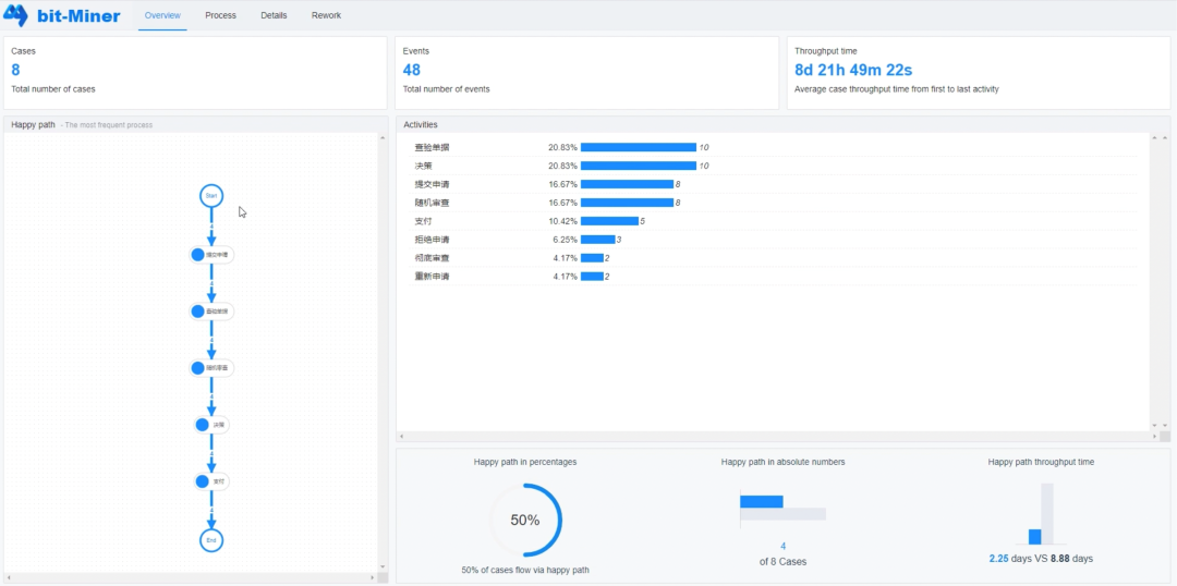
面对企业不同的业务,包括人力、财务、供应链、营销、审计、客户管理、资产维护等,流程挖掘平台bit-Miner站在全局角度发掘端到端业务瓶颈,以可视化方式展现真实业务,实现流程洞察。
通过bit-Miner发现业务瓶颈后,如果需要定制新的应用或者新的流程,开发者可以利用低代码平台bit-Builder依靠拖、拽等可视化方式快速进行新流程、新需求编排。
根据bit-Miner的流程挖掘结果,可以运用bit-Worker快速优化流程,实现效率提升,加速数字换转型。
持续通过bit-Miner洞察真实业务瓶颈,持续通过bit-Worker或者bit-Builder快速解决瓶颈,形成一个完整的业务优化闭环,快速帮企业实现数字化转型。

九科信息发布的企业级敏捷应用平台充分利用人工智能、云计算、大数据、RPA、业务流程管理等技术,依靠流程模板、应用模板、应用主题、数据链接器以及第三方组件、平台插件、预置模型等应用与组件市场,在AI工具平台和集成开放平台的支持下,可以向用户提供快速的数字化应用构建和持续优化能力,服务于企业的数字化转型。
九科信息的企业级敏捷应用平台作为国内首个将“云原生”技术、低代码开发、流程挖掘等先进技术引入自动化产品的平台,将企业流程协同、开发协同、业务协同与数字化转型紧密结合,奠定了其产品在多方面的优势能力。
九科以“企业级”、“自动化”、“平台化”为立足点,以“数字化”、“智能化”为设计思路,同时将自动化在企业内落地的“多形态”、“多场景”、“多应用”、“跨职能”的特点,整合为整体产品设计的关键因素,将先进技术落地为实际的产品,服务企业数字化转型。
02
率先推出企业级敏捷应用平台
融合RPA+AI+低代码+流程挖掘
九科基于云原生架构,融合RPA+AI技术+低代码+流程挖掘,提供企业级敏捷应用平台,满足企业数字化转型的需求。
1.融合AI技术的企业级自动化平台bit-Worker
企业级敏捷应用平台中,bit-Worker RPA自动化平台是九科信息自主研发的第四代智能型RPA,着眼于将标准化、重复性、跨系统、跨模态的业务流程自动化,并运用人工智能和大数据技术,帮助企业搭建自动化平台,智能处理繁复工作,助力企业提速、降本、增效,推动企业数字化转型。
bit-Worker自动化产品平台共分为四个组件:负责流程图形化搭建的自动化设计器、负责自动化流程运行及任务处理的机器人、负责企业级管理的控制平台,以及立足智能应用面向生态及渠道的开放平台。
秉承开放融合的理念,九科信息把核心的控制台、设计器、机器人构筑在开放平台基础之上,不仅向第三方厂商、应用开放所需所得的RPA能力,同时也能融合第三方RPA能力,和第三方组件能力,为客户提供“RPA+”的平台。此外,面向开发者、终端用户提供Python生态接入、用户问答社区、流程广场(应用市场)等生态能力,方便企业以及最终用户能够以最快的速度、更低的门槛来获得RPA能力和服务。
与传统RPA产品相比,bit-Worker采用云原生SaaS架构,比传统C/S架构更先进、灵活可扩展,具备跨平台(Windows、Linux、Mac OS)优势,同时具备多租户、大规模弹性调度等等企业级自动化能力。
2.云原生低代码开发平台bit-Builder
企业级敏捷应用平台中,bit-Builder低代码开发平台是服务于应用设计开发、应用生命周期管理、应用运营支撑、系统集成与连接等的企业级低代码引擎。
目前低代码技术正处在风口,低代码平台产品不断涌现。九科信息将低代码平台与企业自动化平台结合,帮助企业实现可重复性业务代码的自动化,赋能开发者。

bit-Builder低代码平台操作界面
九科信息的bit-Builder拥有以下优势:
bit-Builder支持应用从开发到上线运维的全生命周期管理,可管理应用在多个环境中的部署运行以及应用的元数据与源代码,支持企业实施DevOps与CI/CD。同时bit-Builder还提供了测试平台、数据埋点、用户反馈等常见工具的第三方集成能力,使其能够融入企业既有的应用运营与研发管理体系。
bit-Builder业内首先支持多模式开发,在以模型驱动开发为主要模式的前提下,还支持多种工具与手段,使得用户可以通过设计表单、表格、报表,或者建立数据模型与设计复杂UI界面等多种方式完成应用搭建,平台对不同类型的应用都提供了高效快速的开发捷径。
bit-Builder实现了平台与应用的基线能力与客制化能力的分离,不同客户可以自由地通过插件等形式对平台以及应用进行定制化改造,而无需担心影响到版本升级,或受到版本升级的影响。
3.云原生企业级流程挖掘平台bit-Miner
九科在行业内率先推出企业级流程挖掘产品-bit-Miner。bit-Miner流程挖掘平台通过智能挖掘算法,从工作流日志中帮企业获取对现有工作流的深度洞见,优化现有流程运作方式,让流程赋能企业,打造流程智能新生态。

bit-Miner流程挖掘有几个显著的优势:
一是协助公司客观完整地分析全流程。业务人员在日常工作中对于业务流程也会有一定总结,但仅仅通过业务人员的主观分析,可能存在偏颇的理解。流程挖掘提供了基于事实的客观分析,基于事实的见解,可通过回答与合规性和效率相关的问题,帮助业务人员审核、分析和改善现有业务流程。
二是帮助公司及时、自主的挖掘流程。当公司遇见经营问题时,通常会求助第三方专业咨询机构。而咨询机构需要时间了解本行业、本公司,时间长,成本高。流程挖掘在业务流程运作过程中不断提供可视化的洞见信息,为企业经营决策提供更全面及时的信息支持。
九科bit-Miner具备流程绩效指标等企业级功能,可以准确显示在哪里有机会纠正或改进流程。通过对操作系统数据进行根因分析,阐述了业务流程偏离标准流程的根本原因。
三是连续流程挖掘有助持续提升公司核心竞争力。使用流程挖掘了解到问题的本质后,可以采取了一系列措施,改进流程。同时,结合流程挖掘的结果,企业可以利用一套完整的流程改进工具,包括人工智能和自动化,产生的效益会大大超过了公司的预期。
最后,应用场景丰富。流程挖掘产品适用于各种场景的流程,包括但不限于财务、人事、客户关系、供应分销、产品服务、战略决策等,丰富的场景提供了更大的商业可能性。
03
企业级敏捷应用平台,加快业务数字化落地
“数字化新常态”下的中国迫切需要找到新的增长方式,而数字化是极为有效的新动力。据估算,到2020年数字化将为中国GDP带来3.7%的增长。
数字化前景诱人,然而中国企业在这座金矿前却似乎踌躇不前。在针对全球32国企业的调研中,中国CEO对IT投资的热情仅位居第26位。
“不知道怎么做”是企业数字化转型中提到的最大困扰。企业数字化转型不是使用了外部的数字化产品就可以实现,归根结底还是要结合自身业务场景进行协同创新。
从企业关键业务逻辑出发,利用好“数字化”业务价值,正在帮助加快企业在协同创新、转型升级上的步伐。反过来,技术实现业务、产业价值链上的协同也正在加深,面向业务痛点的击破也更加具有针对性。

九科信息推出的企业级敏捷应用平台,助力企业用户以业务为中心,加速企业数字化转型。其优势表现在四个方面:
云原生的SaaS架构支持敏捷部署。传统的C/S架构强依赖本机资源,存在存量自动化流程难迁移,资源难以最大化利用,部署周期长,成本高等弊端。
而九科信息采用云原生的SaaS架构,具有系统架构先进、灵活可扩展,天然具备跨平台(Windows、Linux、Mac OS等)优势,支持公有云、私有云及混合云模式下“零”部署或轻部署,支持企业从数字化转型的“系统功能服务化”出发。
企业级工程思维打造企业级产品。传统的工具化流程思维是从工具角度出发,服务于当前需被自动化的流程,造成各流程之间难以形成关联,难以形成自动化组件累积,也易出现“重复造半个轮子”。
九科信息采用了企业级工程思维,具备协作开发、配置中心、流程共享、组件共享等企业级核心能力,全面满足企业“单点开发”、“集中管理”、“规范流程”、“资源共享”四大核心诉求。
流程优化简单,降低使用门槛。传统的RPA需要专业维护,其自动化组件所依赖的“元素、图片、配置”均在流程中,流程维护难度高、流程升级成本高。
九科信息开创性地将流程中的“元素、图片、配置”等独立功能作为组件,提供服务,为企业用户提供可视化界面,降低流程维护难度和流程优化门槛。
拥抱国产生态,实现自主可控。基于Windows平台深度定制,缺乏对国产生态的支持。九科信息服务信创,全面拥抱国产生态,支持国产操作系统、办公软件、中间件、数据库等产品,加速国产化替代。
目前,九科信息企业级敏捷应用平台符合企业安全标准,支持高可用部署方案,数据都保存在服务端,在电脑丢失或被盗的情况下也无需担心数据泄露。
未经允许不得转载:RPA中国 | RPA全球生态 | 数字化劳动力 | RPA新闻 | 推动中国RPA生态发展 | 流 > 九科率先推出企业级敏捷应用平台,RPA+AI+低代码+流程挖掘赋能企业数字化

heng.png)
为何说数字化的本质就是自动化
科技爆炸,白领办公新style,工作吩咐一声,电脑自动完成
如何通过人工智能和自动化提高供应链弹性?
经济萧条下,RPA投入应该被“牺牲”掉吗?












热门信息
阅读 (14728)
1 2023第三届中国RPA+AI开发者大赛圆满收官&获奖名单公示阅读 (13753)
2 《Market Insight:中国RPA市场发展洞察(2022)》报告正式发布 | RPA中国阅读 (13055)
3 「RPA中国杯 · 第五届RPA极客挑战赛」成功举办及获奖名单公示阅读 (12964)
4 与科技共赢,与产业共进,第四届ISIG中国产业智能大会成功召开阅读 (11567)
5 《2022年中国流程挖掘行业研究报告》正式发布 | RPA中国